PDF
Download PDF
Download page Grafana. Пример мониторинга нагрузки ВМ.
Grafana. Пример мониторинга нагрузки ВМ
Статья содержит пример создания дашборда для мониторинга нагрузки виртуальных машин (ВМ). Данные мониторинга позволят определить ВМ, создающие самую высокую нагрузку на узел кластера.
Создание и настройка дашборда
Чтобы создать дашборд:
- В правом меню VMmanager нажмите значок
→ Grafana. Откроется интерфейс Grafana. - Создайте дашборд. Для этого в левом меню Grafana нажмите значок
→ Create → Dashboard. Откроется шаблон для создания дашборда.
- Сохраните дашборд под уникальным именем. Для этого нажмите в верхнем правом меню нажмите значок
→ введите имя в поле Dashboard name → кнопка Save. - Нажмите значок
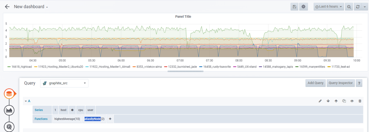
в правом верхнем меню, чтобы добавить панель на дашборд. - Добавьте на панель график с информацией о ВМ с самыми загруженными CPU:
- Нажмите кнопку Add query. Откроется шаблон для создания графика.

- В списке Query выберите источник данных — graphite_src.

- В строке Series выберите последовательно:
1— база данных статистики.host— cтатистика по ВМ.*— все ВМ.cpu— загрузка процессора.user— пользовательская нагрузка.
- Чтобы определить 10 самых нагруженных ВМ, добавьте функцию агрегирования
highestAverage(10). Для этого в строке Functions нажмите значок
→ Filter Series → highestAverage → введите число ВМ — 10. График отобразится на панели дашборда.
- Чтобы подпись содержала только имя ВМ, добавьте функцию
aliasByNode(2). Для этого в строке Functions нажмите значок
→ Alias → aliasByNode. Подписи к графику изменятся. По умолчанию формат подписи к графику имеет вид
1.host.<имя_ВМ>.cpu.user.
- Нажмите кнопку Add query. Откроется шаблон для создания графика.
- Добавьте отображение метрик в виде таблицы с указанием минимального, среднего и максимального значений:
- Нажмите значок
. Откроется раздел Visualization. - В разделе Legend включите опции:
- Show — отображать метрики.
- As Table — отображать в виде таблицы.
- To the right — отображать справа от графика.
- Min — минимальное значение.
- Avg — среднее значение.
- Max — максимальное значение.

- Нажмите значок
- Добавьте название для графика:
- Нажмите значок
. Откроется раздел General. - В поле Title введите название графика. Например, Top VM by CPU.

- Нажмите значок
- Чтобы сохранить изменения, в верхнем правом меню нажмите значок
→ Save. - Чтобы добавить на дашборд панели с графиками загрузки ВМ по RAM и сети, повторите действия из пп. 4-8 со следующими настройками:
- При построении графика загрузки ВМ по RAM:
- В строке Series выберите последовательно:
1— база данных статистики.host— cтатистика по ВМ.*— все ВМ.mem— RAM.rss— потребление RSS.
- В строке Functions укажите функции
highestAverage(10)иaliasByNode(2).
- В строке Series выберите последовательно:
- При построении графика загрузки ВМ по сети:
- Задайте параметры для входящего трафика:
- В строке Series выберите последовательно:
1— база данных статистики.host— cтатистика по ВМ.*— все ВМ.net— статистика по сети.*— все сетевые интерфейсы.rx— входящий трафик.bytes— байты.sum— суммарное значение.
- В строке Functions укажите функции
highestAverage(10)иaliasByNode(2,5).
- В строке Series выберите последовательно:
- Нажмите кнопку Add query.
- Задайте параметры для исходящего трафика:
- В строке Series выберите последовательно:
1— база данных статистики.host— cтатистика по ВМ.*— все ВМ.net— статистика по сети.*— все сетевые интерфейсы.tx— исходящий трафик.bytes— байты.sum— суммарное значение.
- В строке Functions укажите функции
highestAverage(10)иaliasByNode(2,5).
Функция aliasByNode(2,5) отображает в подписи к графику только имя ВМ и тип трафика — входящий (rx) или исходящий (tx).
- В строке Series выберите последовательно:
- Чтобы график входящего трафика (rx) зеркально отражался от графика исходящего трафика (tx):
- Нажмите значок
. Откроется раздел Visualization. - Нажмите кнопку Add series override.
- В поле alias or regex введите
/rx/ - Справа от поля alias or regex нажмите значок
→ Transform → negative-Y.
- Нажмите значок
- Задайте параметры для входящего трафика:
- При построении графика загрузки ВМ по RAM:
Вы можете перенести графики в нужные места дашборда и установить их размер с помощью мыши.
Пример дашборда
Просмотр статистики
Чтобы просмотреть статистику за определённый период:
- Нажмите на дату в правом верхнем меню.
- Выберите нужный период в столбце Relative time ranges или введите границы периода в поля From и To.
- Нажмите кнопку Apply time range.

Может быть полезно
Связанные статьи: